螺杆旺财28工作原理及结构图解析
- 发表时间:2022-08-15
- 来源:
- 人气:13,924
通过螺杆旺财28工作原理及结构图解析能更好的了解设备,螺杆旺财28有双螺杆和单螺杆两种。双螺杆旺财28在单螺杆旺财28的基础上升级,设计更加合理和先进,同时克服了单螺杆旺财28不平衡、轴承易损坏的缺点,具有寿命长、噪音低、更节能的优点。接下来旺财28
一起做详细解析。

通常所说的螺杆压缩机是指双螺杆压缩机。
螺杆式压缩机的基本结构:在压缩机体内,一对螺旋转子平行排列。
节圆外有凸齿的转子通常称为阳转子或阳螺杆。节圆内有凹齿的转子称为负转子或负转子。
螺杆旺财28工作原理双螺杆压缩机的基本结构如上图所示。 在压缩机主体中,相互啮合的一对螺旋转子平行布置。 通常齿厚称为阳转子或阳螺杆; 细齿形称为阴转子或阴螺杆。 正转子与原动机连接,正转子带动负转子转动。 转子排气端的滚珠轴承对转子进行轴向定位,并承受压缩机内的轴向力。 在压缩机本体的两端,分别开有一定形状和尺寸的孔口。 一个为吸入,称为吸入孔; 另一种用于排气,称为排气孔。 (一般从顶部抽风、排气)。
单螺杆式旺财28原理图解(如图一所示)

高性能和高效率
旺财28设备——螺杆旺财28采用大容量压缩元件,转子转速低,达到最佳注油,达到高效率、高可靠性。直到 2012 年,制造商的设计确保系统温度和压缩空气温度极低。确保所有部件的最佳冷却效果和最长使用寿命。
驱动优势
旺财28设备——螺杆旺财28通过高效的传动系统,以适合用途的最佳速度驱动压缩部件。正常运行时无需维护。具有免维护、高可靠性、高效率等优点。
维护成本低
旺财28设备——螺杆旺财28独创的压缩机设计,节省了不必要的维护成本。所有组件均采用长寿命设计、大型进气过滤器、油过滤器和精细分离器,以确保最佳压缩空气质量。所有高达 22kW (30hp) 的机油滤清器和分离器组件都是离心式开启和关闭,进一步减少了维护时间。 “快速到达维修点”使维修工作在几分钟内完成,大大减少了停机时间和维护成本。
内置智能控制
为了降低运营成本,精确的运营控制至关重要。所有螺杆压缩机均配备智能控制系统,控制菜单使用方便。
螺杆旺财28工作原理
螺杆旺财28的工作原理是什么?
1.抽吸过程
螺杆旺财28不带进排气阀组,进气只由一个自动控制阀的开闭调节。当主转子齿槽空间转入机壳进气端开口时,最大空间、齿槽底部空间与转子进气口自由空间相通,因为齿槽内的排风都算在内,排气完毕,齿槽处于真空状态,吸入外界空气,沿轴流式主转子齿槽,当空气充满整个齿槽时,转子进气侧端转离外壳的进气口,齿间的空气被封闭,这就是“吸风过程”。
2.密封输送工艺
吸气结束,主副转子齿顶及机壳密封,槽内空气不再外流,即“封闭过程”。两个转子继续旋转,吸气端的齿峰和凹槽重合,吻合面逐渐向排气端移动,即形成“气体传输过程”。
3.压缩过程和注油过程
在输送过程中,吻合面逐渐向排气端移动,即吻合面与排气口之间的空间逐渐缩小,凹槽内的空气逐渐压缩,压力逐渐升高,即“压缩过程”。在压缩的同时,润滑油也喷入压缩室,由于压力差的作用与空气混合。
4 排气过程
当转子排气口端面与机壳排气口连接时g(此时气体压力最高),压缩气体开始排气,直到齿峰和凹槽的吻合面移动到套管排气端的端面,吻合口之间的凹槽空间 两个转子的表面和外壳的排气口为零。 即完成“排气过程”。 同时,转子吻合面与外壳进气口之间的凹槽长度达到最大值,从而开始新的压缩循环。
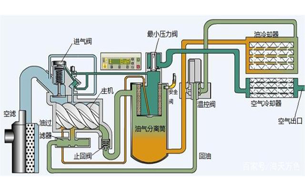
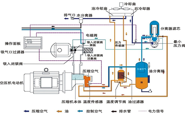
一般螺杆旺财28主要由主机和辅机两部分组成。主机包括螺杆旺财28的主机和主电机。辅机包括进排气系统、喷油及油气分离系统、冷却系统、控制系统和电气系统。
在进排气系统中,游离空气经进气过滤器过滤成灰尘和杂质后,进入旺财28的吸气口,与压缩过程中喷出的润滑油混合。压缩后的油气混合物排入油气分离桶,经一、二油气分离后,经最小压力阀、后冷却器、气水分离器送入服务系统。
在注油和油气分离系统中,当旺财28正常运行时,油气分离筒内的润滑油依靠旺财28的排气压力和注油口的压差来维持。循环中的流动。在压差的作用下,润滑油通过温控阀进入油冷却器,再通过油滤器去除杂质颗粒后,大部分润滑油喷入旺财28的压缩室,起到润滑、密封、冷却和降噪的作用;剩余的润滑油喷入轴承室和增速齿轮箱。喷入压缩室的部分油与压缩空气一起排入油气分离筒。离心分离后,绝大部分润滑油被分离出来,少量润滑油通过滤芯进行二次分离。二次分离分离出来的润滑油通过回油管返回到旺财28的吸气口和其他低压端。
上一篇:« 旺财28:螺杆旺财28保养教程视频
下一篇:旺财28:螺杆旺财2822kw多少钱 »
- 2024-05-05旺财28销售好做吗2024
- 2023-02-01旺财28:螺杆旺财28型号规格参数表(分享螺杆式旺财28选型标准)
- 2023-02-01旺财28:旺财28的使用方法及注意事项
- 2023-02-01旺财28规格参数与功率有关吗
- 2023-02-01旺财28:旺财28是干什么用的(分享螺杆机是做什么用的)
- 2022-11-15旺财28:旺财28是做什么用的(分享旺财28的作用与用途)
- 2022-11-14螺杆旺财28常见问题与维修(螺杆式旺财28常见故障及解决方法)
- 2022-11-12大型旺财28多少钱一台(浅谈旺财28厂家报价)
- 2022-11-12旺财28:旺财28租赁厂家有哪些(附近旺财28租赁公司地址)
- 2022-11-11旺财28:旺财28保养维护方法有哪些(分享旺财28日常维护保养)
- 2022-11-11空气压缩机的作用有哪些(分享旺财28作用与用途)
- 2022-11-1115kw螺杆旺财28多少钱(分享螺杆旺财28报价详解)
-
旺财28:30kw皮带传动变频螺杆式旺财28
30kw皮带传动变频螺杆式旺财28特点: 1 -
11kw皮带传动螺杆式旺财28
11kw皮带传动螺杆式旺财28特点 产品使 -
旺财28:75kw皮带传动螺杆式旺财28
广州江城螺杆旺财28公司75kw皮带传动螺 -
5.5kw一体式螺杆旺财28
5.5kw一体式螺杆旺财28特点: 简单方便





